
400-123-4567
+86-123-4567
时间:2025-09-05 12:44:36
了一套适合人大立法的智能应用解决方案,为人大立法的核心工作和业务流程赋能。智慧人大立法解决方案涵盖智能立法辅助工具、意见征集系统、备案审查信息平台、法规规章规范性文件数据库、立法数智综合应用平台、基层立法联系点服务工作平台在内的
北宝数据库作为中国领先的法律法规等法律信息检索平台,为立法机关提供全面、精准、高效的法律法规、法学文章、裁判文书、备案审查案例等数据支持。数据库涵盖法律、行政法规、地方性法规、部门规章、司法解释等全类型规范性文件,并整合立法背景资料、草案说明、审议报告等立法过程文件,形成覆盖立法全周期的数据资源体系。通过智能分类、关联标引和动态更新机制,实现法规效力追踪、历史版本对比、条文关联引用等深度功能,为立法调研、论证、起草等工作提供权威数据基础。
北宝数据库长期为全国人大常委会、20余家省级人大常委会、30余家市县级人大常委会提供法律信息检索服务,已成为立法工作者日常工作的必备工具,是人大立法工作的基础设施
法律人的日常,是浩瀚的法规、纷繁的案例、严谨的学术与实务的交锋。无论是法官审理案件、律师制定策略,还是学者深耕研究,全面、权威、及时的法律信息始终是刚需。
北宝,自1985年诞生于北京大学法律系,历经40年积淀,已成为中国法律信息服务领域的领航者。28大通用+专题数据库、1.6亿+司法案例、超470万篇法律法规、8万+专题参考……从基础检索到智能分析,从国内法条到国际视野,北宝以专业与创新,持续致力于为法律人提供一站式知识解决方案。
北宝——法律法规检索系统,经过40年的不断改进与完善,业已成为目前国内成熟、专业、可靠、智能的法律法规检索系统。
✅权威而丰富的法律法规内容收录自1949年起至今的470万+法律法规,包括中央法规、地方法规、司法解释、立法资料、立法计划、中外条约、外国法规、港澳台法规、法律动态、合同范本、法律文书,帮助用户及时了解最新的法律法规。
✅创新而独特的检索体验独特的“摘要显示”、“检索结果筛选”“智能文本比对”和“法规变迁”等功能,进一步理清您的办案思路;独创的“法宝联想”功能使法规条文与案例、法学期刊、英文译本等信息相互链接与印证,打造立体化法律信息展现体系。
北宝——司法案例检索系统,全面精选收录我国法院的各类案例,包含指导性案例、两高公报案例、来源于权威出版物的经典案例等,总量已达1.6亿余篇,满足法律人查看、研究案例的需求。
✅全面精选海量司法案例全面海量的裁判文书收录和深入加工,包括案例与裁判文书、裁判规则、指导性案例实证应用、案例报道、仲裁案例等子库,提供案例可视化、权责关键词分类功能。除对案例全文精细整理外,更对指导案例、公报案例、典型案例进行了核心术语、争议焦点、案例要旨等方面做了深入加工,形成裁判规则库和指导性案例应用的法宝独有库,由专家对案情进行深入剖析与点评,使收录的案例具有高参考价值。通过调用法宝AI能力,对案件案情进行智能解析,识别案件中存在的主体、案由与法律关系,生成智能化法律关系图谱。
✅全方位案由关联体系依据权威机关文件将各类案例进行细致分类,通过案由将与其相关的资料进行关联展示,如案由体系、案由释义、法条依据、相关案例、期刊论文、裁判标准等,从理论和实践的角度展现案例案由的亮点信息,便于用户全方位、多角度的分析案例。
北宝——法学期刊检索系统专为从事法律实务和法学研究的专业人士精心打造,提供专业的法学期刊服务,是国内覆盖年份完整、更新快、使用便捷的专业法学期刊检索系统。
✅全面收录核心法学文章全面收录国内法学类核心期刊、非核心期刊、集刊、英文期刊共计40万篇,每月数据根据出刊时间及时更新,月更新数量在千余篇左右。采用国内权威期刊评价体系,来源权威。
✅提供全方位检索方式结合“法宝联想”功能,提供全方位检索方式,可按文章标题、作者、作者单位、法学类别、期刊名称、期刊年份等进行导航浏览,且独家提供word、pdf、txt、html版本下载,更方便您引用文章。
✅智能引注,可视化统计解决法律人在撰写文章时需要编辑众多引注,耗时耗力且容易出错的写作痛点;“北宝”推出的“智能引注”功能可以一键化解“引注”痛点,短时间内可生成大量规整“引注”。提供各类统计分析,包括刊物访问情况、影响因子、学科分类以及年度文章发文统计,作者发文统计,作者单位发文统计。应用大模型深度挖掘数据的多维特征与潜在模式,构建智能化的可视化分析报告,为研究人员提供高度直观且信息丰富的数据洞察。
北宝——专题参考库,从审判及律师实务出发,内容涵盖民法典、企业合规、民间借贷、正当防卫、个人信息保护、物权、合同、担保、侵权、交通事故、婚姻家庭、知识产权、公司、房地产等30余个专题,为从事法律实务工作的人士提供更专业的信息,满足专业人员对审判、律师实践工作经验的学习。
✅专题内容丰富含有众多专题资源,包括目前开设物权、合同、担保、侵权、交通事故、婚姻家庭、知识产权、公司、房地产、金融保险(银行、证券、保险、期货、票据)、海事海商、劳动与社会保障、诉讼制度(民事诉讼、刑事诉讼、行政诉讼、仲裁、证据、执行)等十余个专题,并将陆续推出新的专题内容。
✅全方位配置资源以专题为核心辐射开来,为各专题配置其他相关法律信息资源,比如专题相关的法律法规、相关的司法案例、相关的法学期刊文章等等。为用户提供全方位、一站式法律信息服务。
✅专家深入解读以“精编干货、信息量大、实用性强”为特色,汇集了北律信息网专家团队的精华文章。专家团队成员有学者、法官、律师及其他法律界人士,他们来自不同的法律行业、不同的研究领域,理论功底深厚、实践经验丰富,从不同的角度对法律知识点进行全方位解读分析,在其研究领域取得了丰硕的成果。
✅作者专栏展示为北律信息网签约作者开设专栏,同时在专题参考库首页提供作者推广服务。每一位签约作者拥有个人主页,展示个人简介、照片、研究成果等。同时签约作者的研究成果将有机会入选专家解读库,并与北宝其他子库建立数据关联,使作品最大限度被推广与使用。欢迎更多优秀作者加入北律信息网签约作者的队伍中来。
为满足律师用户在获取法律实务知识、经验及专业能力展示与传播方面的核心诉求,以构建法律知识内容生态为基础,以逐步发展基于数据统计和计算的律师律所智能传播和展现能力为目标。
✅律师栏目从律师视角出发,汇集律师实务、学术不同维度信息,并以可视化的知识图谱的形式呈现,形成涵盖律师所属律所、所在地区、执业年限等多维度的层次丰富、针对性强的律师数字画像,满足用户对律师代理案件进行分析等多样场景下的分析和应用。
✅律所栏目以律师事务所为主体,综合呈现律所基础信息、代理案件、学术研究,为用户提供多维度的检索功能和可视化数据分析,方便用户从不同角度切入研究和应用。
✅实务文章栏目整合了律所实务文献资源,精选律师文章,旨在方便用户参考律师实务经验并进行实践研究,提供特色法宝主题分类,更新敏捷的丰富数据,合作机构为权威专业,支持下载、收藏和分享等多种操作,为用户量身打造个性化的数据栏目体验。
北宝——行政处罚检索系统,收录中央及除港澳台外31个省、直辖市、自治区的行政处罚信息,目前数据量已达千万级,并持续更新中。系统设置包括主题分类、处罚种类、执法级别、处罚机关、处罚对象在内的七个聚类维度辅助筛选,使用户能够快速、准确地检索到所需信息。除对数据进行精细整理外,更将行政处罚决定书与处罚依据进行关联,为用户提供更加便捷的专业信息服务。
✅数据丰富,来源权威行政处罚数据均来源于中央和地方各机构官网中行政处罚信息公开、诚信记录、双公示等栏目,内容涵盖各行各业,确保用户获取丰富、权威的数据信息。
✅聚类多样,功能实用设置7个聚类维度:主题分类、处罚种类、处罚对象、执法级别、处罚机关、执法地域、处罚年份,方便用户分类检索;多样维度,多种数据检索条件,有助于用户精准、全面检索所需同一类别或不同类别处罚数据。
北宝——检察文书检索系统,包括法律文书和案件信息两个子库,收录了各级人民检察院陆续公布的检察法律文书和重要案件信息,涉及反贪、反渎、侦监、公诉、申诉、民行、死刑复核、铁路检察、刑事执行等九大类案件,目前数据总量800余万,日更新量高达1000篇左右。除对数据进行精细整理外,更是将检察文书与裁判文书、专题参考等进行关联,具有更好的集聚效应,为用户提供更加便捷的专业信息服务。
✅法律文书子库法律文书库收录了各级人民检察院陆续公布的检察法律文书,同时将检察文书与裁判文书、专题参考等进行关联,使收录的信息具有很高的参考价值,满足用户一站式查询数据的需求。
✅案件信息子库案件信息库收录了各级人民检察院陆续公布的重要案件信息,客观、全面地反映案件的动态进展,为用户的实务工作提供更多的信息资源。
北宝——法宝视频检索系统,是由北大英华网络教育中心研发,汇集法律人职业素能、专业知识和实务操作等精讲视频。
✅视频课件来源权威法宝视频系统广泛收录了北京大学等多所国内顶尖法学院校的著名学者专题讲座,还包括来自司法界、律师界实务人员的一线实践经验传授,此外也兼顾了数位知名专家释法解读系列,并有机地加入了经管、人文等综合素能课程,汲各家所长,包万千视野。
✅辅助用户知识拓展每个视频与文字讲义(或PPT)同步播放,且与“北宝”法规、案例、法学期刊库进行法宝联想,提供丰富灵活的辅助资源及最实用的学习素材。
✅课件制作深加工随时采编最新课程,并按照严格的制作流程进行深加工,全面满足相关机构、团体开展数字化建设并迅速具备优质视频课件库的需求。
北宝——法律思维导图检索系统引用了内容全面、逻辑架构清晰法律思维导图内容,以其完整的法律思维体系框架,丰富的法律专业知识内容作为检索索引,对数据库内容进行准确匹配。
✅强化知识学习采用图文并行的方式展现主题与知识点体系,加强记忆,提升学习效率。
✅搭建思维体系整合完整思维体系框架,辅助用户梳理法律资源思维框架与内容思路。
✅数据关联将北宝10大数据库(法律法规库、司法案例库、法学期刊库、律所实务库、专题参考库、检察文书库、行政处罚库、英文译本库、中央法规库)内容与思维导图进行关联,提供权威优质内容。
北宝——法考检索系统是由北大英华团队为备战法考的法律人量身打造的一款高性价比产品。该系统包括在线答题、重点法条、法律汇编、考试大纲、法律文书、视频资料、我的法考七个部分。
法考系统将真题、法律法规、重点法条相互链接,方便考生更快捷的查询、自我测试。
在线答题系统,全真模拟考试现场,真题和模拟题全部以整张试卷形式展示,考试计时、提醒交卷、强制交卷完全模拟法考的真实考场,方便考生真实地完成法考的自我测试。
我的法考板块,提供收藏试卷、试题、错题和重点法条的强大功能,题目浏览切换便捷。
从1985年第一版法律法规检索系统,到今日AI赋能的智能法律平台,北宝的每一次升级,都紧贴法律人的需求脉搏。
当年轻律师在深夜检索案例时,当法官在庭前梳理争议焦点时,当学者在书斋中引注文献时……北宝始终在场,用数据的力量,守护每一个法律人的专业信仰。
北宝智能立法辅助工具致力于辅助立法机关开展日常工作,为立法核心业务工作赋能。目前北宝已研发十余个智能立法工具,分为智能起草辅助、智能审查辅助、智能意见征集辅助以及文件格式智能处理四大类。智能起草系统辅助法规文件起草,合法性审查、公平竞争审查、重复率查重及文本纠错等系统辅助法规文件审查,意见征集、书面意见智能汇总及问卷调查等系统辅助意见征集工作,版本比对、一键清样、格式生成等系统辅助文件格式智能处理。通过将人工智能技术深度融入立法业务场景,实现了从信息助手到智能参谋的跨越,推动立法工作向数字化与智能化转型。
北宝智能立法辅助工具目前已为全国多家省市县级人大常委会提供服务,包括江苏省人大、浙江省人大、山东省人大等15家省级人大常委会,大连市人大、青岛市人大、珠海市人大等多个市级人大常委会,以及海南省保亭黎族苗族自治县等县级人大常委会
近日,北宝智慧立法平成与DeepSeek等大模型的深度融合对接,在原有功能的基础上利用大模型强大的语义深度解析、逻辑推理能力,加强智能起草、合法性智能审查、公平竞争智能审查、立法技术规范、意见智能汇总分析、文字校对和格式排版等功能,强化针对立法核心需求的智能化水平。
立法资料智能检索与分析:依托北宝权威海量法律法规信息数据资源,构建覆盖上位法、同位法、法学理论文献的立法资料数据资源库,智能生成立法资料汇编。依托DeepSeek大模型分析能力,实现立法资料数据要素的语义深度解析,自动提炼立法重点要点内容,为立法工作者提供参考。
法规条文初稿智能生成:根据立法工作者立法需求,自动生成符合立法体例的章节框架及条款主旨大纲,在此基础上生成条款草案初稿;实时调取上位法及同位法作为依据和参考,并生成草案依据稿;利用大模型深度语义分析能力,自动提取条款核心要素,生成包含立法背景分析、必要性可行性论证及制度创新要点等内容的草案说明文件。
合法性审查:利用大模型能力对法规文本进行逐条解析,同步关联比对上位法,数分钟内即能够完成条文筛查工作,定位潜在的违宪、违法风险点,并自动生成包含审查风险点、理由和依据的相关内容。系统内置7大类22小类合法性审查风险要素,为审查人员提供有效的参考依据。
公平竞争性审查:依据《》和《》等要求,研发团队深入研读数百份公平竞争审查的典型案例,归纳提炼出审查要件。运用大模型的能力有机结合智能审查和规则审查,系统内置4大类18小类共54项具体审查标准以及近400个审查规则,通过这些规则快速筛选可能影响公平竞争的法规条文,并详细阐述审查标准、具体类型和分析理由。
立法技术规范审查:严格遵循全国人大常委会《》及2024年立法工作新要求,集成条文表述规范、常用词语规范、修改形式规范等三大类120余项立法技术规范审查规则,智能研判高中低风险等级并自动关联立法技术规范原文,实现单部法规立法技术规范审查效率的突破性提升。
法规重复性审查:基于法律法规文本向量化技术,运用深度神经网络算法,支持40万余部中央法规与200万余部地方法规的实时比对查重,实现立法文本与现行法规的句子级重复率计算,输出查重报告为立法人员提供参考,有效保障立法文本的合规性和独创性的统一。
语言文字校对:结合DeepSeek等大模型的中文语义解析优势和黑马的规则审查能力,实现立法文本的语言文字校对,精准识别错字、别字、多字、少字、重复字等文字书写笔误,并支持一键式修正功能,较传统人工校对效率有极大提升,保障立法文本在中文语义规范性方面符合立法技术要求。
书面意见智能分类:实现对意见回函等图像文件的识别并转换成可编辑的电子文本,利用算法模型按条款自动解析分类各部门的意见建议,并征求意见稿的相应条款生成意见汇总表,以可视化形式直观展示征集意见的采纳等情况。
公众意见高效处理:通过自然语言处理技术实现对海量公众意见的清洗与高效处理,快速过滤无效信息、剔除重复意见,精准分类归纳有效意见,提炼核心立法需求。
修改前后文本对照:修改前后文本的比对分析,智能识别文字和标点符号的增删改情况,一键生成修改对照表和花脸版。
花脸版一键还原清样稿:花脸稿一键还原成纯净稿,并对生成的纯净版草案进行智能排版,自动调整文本格式,生成符合全国人规标准格式的文本。
标准格式生成:根据全国人大备案审查的格式要求和国务院办公厅的规章集中公开格式要求,自动生成符合全国人大备案审查要求和国办规章公开的标准化格式文本。
作为国内首个智慧立法辅助系统,北宝智慧立法平台历经十年打磨,深度融合国家重点研发计划“立法公众意见综合分析及法律条文智能审查技术研究”课题的专项研究成果,广泛吸纳全国百余位一线立法实务工作者和专家意见,构建起覆盖立法全周期的智能化支撑体系。
目前北宝智慧立法平台已服务70余家立法机构,涵盖全国人大、司法部及其他国家部委、省市级人大和司法厅局、高校和科研机构等。
随着北宝智慧立法平台与DeepSeek等大模型的深度融合,标志着立法智能化进程迈入新纪元,为新时代立法工作提供更精准的智能护航!
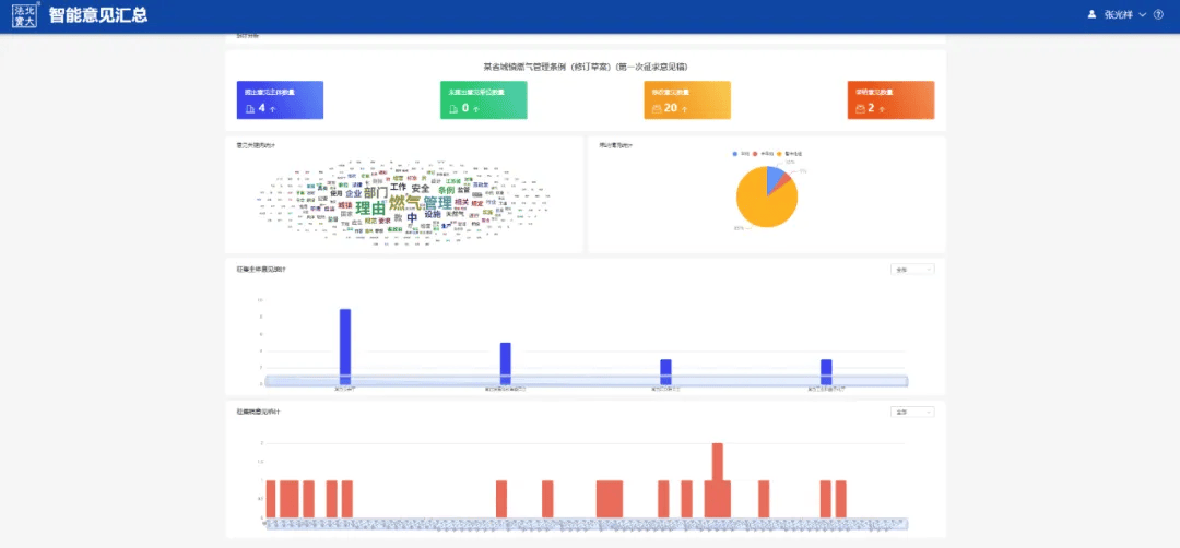
北宝意见征集系统为立法机关在法规规章公开征求意见阶段提供智能技术支撑,系统实现了草案征集意见稿的快速发布和反馈意见的智能汇总分析,打通了PC端、移动端的双端线上征求意见通道,解决了统计分析和分类汇总难度大的问题。同时针对政府部门、专家学者、行业协会等主体反馈的大量形式、格式不一的书面意见函,实现了意见函的内容提取,按全篇、章、节、条款精准解析分类和结构化汇总,可显著提升立法意见征集的效率与科学性。
北宝意见征集系统目前已服务于河北省人大常委会、江苏省人大常委会、浙江省人大常委会以及大连市人大常委会等多家立法机关。
随着法治建设的深入推进,立法精细化程度持续提升,法律法规规章制定过程中的参与主体日益多元。特别是在公开征求意见环节,征集对象广泛,覆盖政府部门、专家学者、行业协会等各类主体。这些主体通常以书面回函形式提交意见建议,数量较多、格式各异。面对形式多样的反馈信息,传统的人工汇总方式在处理效率、数据统计等方面均面临严峻挑战,亟需智能技术赋能。
北宝基于对公开征求意见工作的深入研究,研发了立法书面意见智能汇总系统。通过融合图片识别与AI大模型能力,实现了意见函的内容提取,按全篇、章、节、条款精准解析分类和结构化汇总,并依托多维度可视化分析功能,直观呈现意见分布、热点聚焦。该系统不仅能显著提升意见汇总处理效率,更能有效释放专业立法人员的精力,使其得以聚焦于核心意见的分析、评估、论证及法条修改等关键工作,有力地提升立法工作的科学性与民主性,是推动立法工作迈向现代化、智能化转型的关键工具。
告别传统低效的手工录入与整理。系统提供强大的文件兼容性,支持用户上传包括原生电子文档(如DOC、WPS、OFD)以及各类扫描件(如PDF扫描件、图片格式)在内的多种常见格式意见回函,并支持多文件批量上传功能,显著提高处理效率。上传后,图片识别引擎精准识别文件中的文字内容,无论文件源自清晰的电子版还是复杂的扫描件,都能高效地将其转换为高精度、可编辑的电子文本。同时在转换过程中会进行初步的结构化处理(如识别段落、标题等基础格式),为后续的深度智能分析奠定良好基础,将工作人员从繁琐的手工录入、格式整理等基础操作中解放出来。
系统深度应用大模型语义分析能力,自动对识别的意见内容进行解析,精准定位每条意见建议所指向的法规原文位置,无论是针对法规全篇、特定章节还是具体条款,实现条款级的精细化管理。并自动生成结构严谨、条目清晰、格式规范的意见汇总表,同时支持调取意见反馈函原文对汇总情况进行校对,为后续的高效审阅、对比分析和修改论证提供了统一、可靠、可追溯的数据基础。
系统提供高效的统计分析功能,可自动生成意见热词云图、各单位意见提交数量、各条款意见数量分布、意见采纳情况统计与对比等多维度图表,直观清晰地展示意见征集的核心焦点、参与情况、条款热度及采纳状态,帮助立法工作者快速了解重点、评估共识分歧,为法规修改和决策提供直接的数据支持。
北宝在立法领域深耕十余年,通过持续的技术创新和产品迭代,已建立起完整的智能立法产品矩阵。凭借专业的技术实力和对立法业务的深刻理解,获得全国人大、司法部、地方人大、司法厅局等各级立法工作者的高度的认可。目前北宝智能立法产品已在70余家立法机关的日常工作中使用,成为地方立法起草、合法性审查、备案审查等核心工作的智能化基础设施,为提升立法质量和效率提供了强有力的技术支撑。
在深化法治建设、提升立法质效的时代要求下,法律法规规章的制定过程日益强调广泛参与与科学决策。面对海量、多元的书面意见反馈,意见汇总工作既需要“广纳群言”的民主初心,也亟需“智能赋能”的效率与精准。北宝立法书面意见智能汇总系统,正在重塑意见处理的流程与深度洞察的能力。我们诚挚邀请各级人大、政府司法厅局及法规规章制定机关,体验北宝立法书面意见智能汇总系统,让智能技术助力汇聚民智、提升立法工作的效率与科学性!
根据《法治中国建设规划(2020-2025年)》以及全国人大常委会关于继续提高备案审查信息化水平、加快建立全国统一的备案审查信息平台的要求,为多家省级人大常委会建设适用于报备、备案及审查业务工作的备案审查信息平台,用于支持法规、规章、规范性文件的在线报备、备案以及实质性审查,通过对整个备案过程的动态管理,实现对各个用户端进行全过程的跟踪和反馈,为高水平实现“有件必备、有备必审、有错必纠”提供信息技术支持和保障。
北宝备案审查信息平台目前已服务于河北省人大常委会、广西壮族自治区人大常委会、贵州省人大常委会、陕西省人大常委会等多家立法机关。
2014年,北宝与天津市人大常委会合作研发出我国第一款备案审查系统。经过10年的发展,北宝备案审查平台已经日臻成熟、稳定,不仅能够支撑备案审查实际业务的流程,而且在智能辅助审查领域也取得了长足的发展。近年来,北宝与北京大学法学院、北京大学王选计算机研究所、北航备案审查制度研究中心等单位携手合作,共同开展国家重点研发计划,在“大规模立法知识库构建技术及合宪合法智能审查技术”的研究上开展协同攻关并取得了重要成果。这些成果为备案审查工作提供了更加高效、智能的辅助支持,大大提升了审查效率和准确性。
北宝备案审查平台包括报备、备案和审查三个子系统,覆盖法规、规章、规范性文件的备案审查工作场景,实现省、市、县、乡四级规范性文件报备、备案、审查工作的一网化、智能化。在智能审查辅助方面,提供全面、准确的上位法数据资源作为审查依据,通过多种智能分析方式审查文件的合法性、合宪性,检测其与上位法是否冲突,并在线生成审查对照表、备案审查意见书等文件;在报备文件格式处理方面,系统以《全国人规备案审查信息平台电子文件格式规范(试行)》为依据,支持一键生成符合标准的文件。
智能审查模块采用先进人工智能技术,支持通过原文引用分析、全文分析、条款分析和选中分析四种分析方式,对审查对象进行多维度比对分析,迅速识别并提取与审查对象最为相似的篇、条及具体的上位法规定,将上述信息直观地展示给用户,帮助用户快速筛选审查重点,聚焦深入审查。
系统针对审查对象内置敏感词库,对可能涉及公民具体权利义务的行政许可、行政强制、行政处罚规定进行敏感词提示,并定期更新备案审查对象要求,通过字体高亮显示的方式引导审查人员重点关注关键信息点。
北宝备案审查平台能够对备案审查工作各主体、各环节进行全流程管理,实现备案审查全流程信息化,辅助立法机关及时发现和纠正规范性文件报备工作中存在的迟报、漏报等问题。系统的“迟报预警”功能提醒报备单位在规定时间内上报文件,有效提高了规范性文件的报备及时率和规范率,是立法机关不可或缺的智能助手。
平台以其强大的数据沉淀能力,为决策者提供了全面的业务分析视图。平台通过对备案审查工作的各个维度进行汇总分析,将备案审查工作的复杂数据转化为直观的可视化图表,辅助科学决策。
无论是追踪各单位年度报备量、评估行政区域内的报备活跃度,还是分析行政区域内的报备量、备案量、审查量、备案趋势,平台都能提供深入的数据洞察。此外,它还能展示各报备单位的规范率、及时率和备案率等情况,为进一步决策提供详实的数据参考。
格式生成系统基于《全国人规备案审查信息平台电子文件格式规范(试行)》的规定制作标准格式模板。用户只需输入相应内容,系统便能一键生成符合上述法规要求的电子文件。这一创新工具不仅确保了文件格式的规范性,也极大提高了文件处理的效率和准确性,是法规备案和文件格式处理的得力助手。
北宝凭借其精湛的技术实力和严谨的服务理念脱颖而出,已然成为行业的佼佼者。北宝备案审查信息平台的独特性和优势不仅体现在其稳定性和高效性上,更在于它能够不断适应市场需求,提供创新的解决方案。
截至目前,北宝备案审查信息平台凭借高效的智能能力,贴合实际业务流程的优势以及对实际业务流程的深刻理解,已成功应用、服务于全国超半数的省级人大和司法厅并取得客户的高度认可。我们的典型客户包括江苏人大、山东人大、河北人大、甘肃人大、宁夏人大、青海人大、广西人大、浙江司法厅、江苏司法厅、宁夏司法厅、山西司法厅、德州司法局等单位,客户的信赖,正是北宝不断追求卓越品质的最好证明和持续动力,平台的每一次升级和优化,也都是为了更好地服务客户。
北宝诚挚欢迎更多的立法行业用户与我们合作,在法律人工智能迅速发展的大时代,共同运用大数据、云计算、人工智能等现代科技手段,充分发挥人工智能技术优势,全面提升备案审查工作的效能与服务水平,为我国法治建设贡献“法宝”力量!
根据全国人大、国务院的要求,为各省人大、司法厅局建设法规规章规范性文件数据库,通过提供文件上传、公开和管理等一站式服务,为各省(自治区、直辖市)人大常委会及政府机构提供高效、规范的法治信息支持,助力法治政府信息公开。系统实现了标题/全文检索、精确/模糊匹配及高级检索等多种查询功能,同时配备了功能完善的后台管理模块,可有效保障数据库内容的动态更新与统一维护。
北宝已为河北省人大常委会、江苏省人大常委会、山东省人大常委会等七家省级人大常委会建设地方性法规规章规范性文件数据库。
和明确指出建设全国统一的法律、法规、规章、行政规范性文件、司法解释和党内法规信息平台。全国人大常委会要求2023年年底前各省(自治区、直辖市)实现本地区现行有效地方性法规、规章、行政规范性文件统一公开查询。截至2024年3月15日,全国31个省级法规规章规范性文件数据库全部建成并上线使用。
北宝承建了7个省的法规规章规范性文件数据库建设项目,包括宁夏、河北、山东、陕西、甘肃、江苏、广西。北宝充分发挥数据库建设优势和经验,结合国家政策要求和各省本地实际情况,满足全国人大数据库建设功能要求,遵循规范、统一的技术标准,建设覆盖全面、功能完备、操作便捷的省级法规规章规范性文件数据库,同时实现数据库与本省备案审查平台之间的数据互通。
全国人大常委会要求省级法规规章规范性文件数据库的数据全面准确、来源权威、文件有效,同时要求数据库建设与备案审查工作相结合,并满足开放易用、适时更新的原则。北宝按照这一要求,遵循全国人大常委会的技术标准和数据标准,并与本省备案审查平台对接,做到了数据互通。
构建涵盖地方性法规、政府规章、各级政府及其所属部门行政规范性文件、各级人大及其常委会决议决定、各级监委、法院、检察院规范性文件的省级法规规章规范性文件数据库,面向社会公众全面开放,满足查询、检索、下载、意见反馈、清理更新以及与国家法律法规库的数据共享等功能,为社会公众使用提供便利。
建设省级法规规章规范性文件数据库过程中充分考虑和备案审查平台的对接,保证入库文件的权威性,同时为部分省份优化备案审查平台,拓展了备案数据和审查数据智能统计功能,新增了报备文件智能校验、公报补登等。实现文件报备时基本信息的在线登记、查询、文件状态分类等功能,提高备案的工作效率。备案工作和数据库工作二者有机结合,互相促进。
规范入库的文件版本,以现行有效文件为基准,同时收录文件历史版本包括已修改、已废止的历史版本,并形成带有文件时效性的历史脉络,便于查看文本的各版本。同时支持PDF、WPS、THML等多格式预览方式。
法规规章规范性文件数据库支持在PC端、移动端使用,移动端支持通过微信小程序等形式使用,便于社会公众等各类主体在PC端、移动端查询、预览、下载文件,并开设意见建议收集反馈栏目,支持社会公众在线提出完善数据库的意见建议。
数据库作为北宝立法综合应用解决方案的一部分,不仅满足了社会公众的查询需求,也是备案审查工作的重要部分,进一步推动了法治社会建设。这一成果充分体现了北宝在立法领域的市场认可度,展示出专业的业务能力和丰富的建设经验。
现诚邀各级人大、司法厅局了解、试用北宝智慧立法产品,期待与您的合作!
立法数智综合应用平台面向人大立法与行政立法工作,以立法实务需求为导向,依托海量法律法规数据资源,深度融合互联网、大数据与人工智能等先进技术,提供覆盖立项、制定、实施、清理等立法全流程工作的一体化解决方案。平台涵盖立法驾驶舱、立法项目全生命周期管理、设区的市法规报批审查管理、配套规范性文件制定、法规规章实施情况报告、意见征集、立法智能辅助工具及立法知识库等核心模块,为推进科学立法、民主立法、依法立法提供全面、高效、智能的综合支持。
北宝立法数智综合应用平台目前已为浙江省人大常委会、广东省人大常委会、陕西省人大常委会等提供立法全流程服务。
在全面依法治国的大背景下,浙江省司法行政系统全面贯彻落实“数字法治、智慧司法”决策部署,认真做好数字技术与法治建设的融合文章,按照浙江省数字化改革的要求,坚持以多跨场景应用为抓手,以数字化引领、赋能现代化,推动法治建设和司法行政工作全方位变革、系统性重塑。省司法厅聚焦全面依法履职,坚持体系化整体性推进,从统筹法治建设、推进行政立法、法律服务等核心业务出发,经过近几年的不懈努力成功构建了覆盖政府立法、规范性文件备案审查、规范性文件合法性审核等业务的应用系统,实现了整个行政立法全过程的信息化管理,包括规章规范性文件的立项、制定流程管理,规章规范性文件合法性审查、报备备案审查,规章规范性文件面向社会的信息公开及规章规范性文件的智能清理。利用数字化、智能化手段提升司法行政数字化管理能力,建设法助共富的司法保障体系。
随着社会经济高速发展,社会关系越来越错综复杂,浙江省作为经济大省各方面各领域立法需求大量增加,行政立法工作面临着诸多问题。时间紧、节奏快、任务重、要求高成为立法工作新常态。但立法专业人员数量少,业务水平与立法工作新常态不相适应。
政府立法数智应用立足于行政立法场景,用于浙江省司法厅及各设区的市司法局开展政府立法工作,覆盖规章规范性文件立项、起草、制定、配套规范性文件制定、实施情况报告制定及清理等业务工作,辅助管理立法全过程资料、立法各参与单位共享立法资料以及流程管理、流程可视化展示、立法全流程情况统计、相关业务归档数据库管理等,实现了立法全流程的规范化、精细化管理。
迭代升级智能辅助立法系统,利用智能起草、智能比对、版本比对、格式生成等智能化工具,有效提升了规章规范性文件起草、审查及文件格式调整、内容差异比较等日常工作效率,进一步促进了立法工作智能化、高效化。
省级统建全流程合法性审查数字应用,在规范前端审查流程的同时,同步推进智能辅助审查、案例中心、法律法规库等智慧赋强模块建设,实现审查操作简易化、审查过程智能化、审查备案一体化,切实推动基层减负、审查提质。
以往在合法性审核业务中,文件的实质审查不充分,各单位通过不同的系统上报的文件导致文件汇总工作冗余。为便于业务开展搭建合法性审核过程中各参与角色适用的线上平台,建立程序完备、相互衔接、运行高效的合法性审核机制线上流程,全程留痕,落实责任,确保行政规范性文件按规定经过合法性审核,保证合法有效。实现关联和数据交换等协同功能,实现“一网审核”“一键报备”。
其中在文件实质审查过程中利用了北宝智能审查引擎,该引擎以海量法律法规数据为审查基础,实现了对文件的多维度审查分析、审查对照表、审查意见书辅助生成等功能,提供的高质量、高水平智能审查辅助,为合法性审核业务提供先进的智能辅助支持。
为严格落实行政规范性文件备案审查制度,在原有信息化资源的基础上,进一步推进浙江省行政规范性文件备案审查工作的智能化辅助审查及规范性文件管理工作,实现全省统一备案文件格式,一站式管理备案文件。同时,解决省司法厅备案审查工作中人员少、任务重、法律专业资料检索困难、缺乏专业数据库支撑,缺乏实质审查功能,不能实现在线审查,智能对比和智能分析的问题。
浙江省司法厅构建了集报备、备案、审查为一体的全方位流程系统,通过对整个备案过程的动态管理,实现对各个用户端进行全过程的跟踪和反馈,解决了报送材料不齐备、存储分散、查询不便等问题,一方面实现了行政规范性文件的报送、分发、审核各阶段资料管理的标准化、完备性,另一方面实现了全面在线存储,检索和统计工作的便捷性。
设置了接收、分发审查、跟踪审查进度等子功能,通过流程管理提高了文件的报送与审核效率、增强合法性审核工作流程的规范性。
在文件实质审查上充分运用人工智能、大数据分析等现代科学技术,建设了智能审查、原文引用依据、全文分析、条款分析、选中分析、审查对照表、审查意见书、协同审查等便捷功能,解决了行政规范性文件审查过程中依据、参考查找的费时和遗漏问题,实现了上位法及同位法相关规定的智能比对分析,降低了合宪性、合法性风险,提高了审查效率。
浙江省规范性文件数据库汇集浙江全省行政规范性文件数据,通过与行政规范性文件备案审查平台深入对接,归档文件自动更新进数据库,用于公开查询,提供高级检索、文件按照发布部门、时效性等类别筛选、正文查看、下载等功能。
为解决全面清理时涉及人员数量多、清理流程较为简单;专项清理跨部门协作困难;文件清理工作完成后,人工标注有效性耗时耗力,且容易出现人工导入误操作等问题,浙江省司法厅构建了行政规范性文件清理平台,为省司法厅及相关单位建立高质量、高水平的智能文件清理及意见征集等功能,实现数据联通、流程完备,推进规范性文件管理智能化。
根据规范性文件管理的需要,跟踪文件清理全流程。设置了相应流程及功能,针对部门内部文件清理与跨部门文件清理的不同需求,满足了用户对应模式下选择不同的流程和功能,明确了清理流程。留存了过程资料,提升了清理及时性和效率。
为便于开展清理过程中的收集意见工作,设置了在线征求意见功能、意见征求数据推送互联功能、定向征求意见功能及结果可视化统计等功能,畅通了征集通道,提高了公众的参与度和意见征集效率。通过智能化手段,提升清理决策的民主性。
浙江省司法厅在推进智慧司法、数字化改革进程中充分利用了北宝的智能辅助能力、备案审查平台项目建设经验和数据库建设优势,优化完善了行政立法全流程管理水平,迭代升级了智能辅助立法系统,解决了立法关键节点业务痛点,拓展了立法意见建议在线征集渠道,提高了合法性审查、备案审查标准化及文件清理智能化水平,推动形成智能立法、数据共享、资源索引、全过程闭环的新型立法格局。
在落实全面依法治国战略的背景下,基层立法联系点作为连接国家立法机关与基层群众的桥梁纽带,其效能直接关系到立法的民主性与科学性。北宝基层立法联系点工作平台以实现业务线上化、管理规范化、互动实时化为目标,为法工委与各基层立法联系点之间构建高效、紧密的数字化协作桥梁。平台涵盖立法建议征集、计划反馈、意见上报、信息发布、材料报送及交流互动等核心场景,能够有效辅助法工委实时收集基层立法建议、系统整合民意信息,并为联系点提供便捷的信息上报与沟通渠道。该平台不仅着力提升立法工作的效率与透明度,更通过技术赋能基层声音直达决策层面,是践行全过程人民民主的重要智能支撑。
北宝已为全国人大常委会、甘肃省人大常委会、大连市人大常委会建设了与基层立法联系点沟通互动的工作服务平台。
在落实全面依法治国战略的背景下,立法工作需要深入基层,广纳群言、汇聚民智,聆听一线的群众心声。基层立法联系点作为连接国家立法机关与基层群众的桥梁纽带,其效能直接关系到立法的民主性与科学性。建设基层立法联系点工作平台,旨在为法工委与各基层立法联系点之间构建高效、紧密的数字化协作桥梁。
北宝基层立法联系点工作平台以实现业务线上化、管理规范化、互动实时化为目标,涵盖立法建议征集、计划反馈、意见上报、信息发布、材料报送及交流互动等核心场景,有效支持法工委实时收集基层立法建议、系统整合民意信息、快速传达政策通知,并为联系点提供便捷的信息上报与沟通渠道。该平台不仅着力提升立法工作的效率与透明度,更通过技术赋能基层声音直达决策层面,是践行全过程人民民主的重要智能支撑。北宝已为国家级、省级、市级人大建设了与基层立法联系点沟通互动的工作服务平台。
基层立法联系点工作平台驾驶舱以数字化、可视化方式,集中展示各联系点地理分布、基本信息和立法参与动态。系统实时统计并呈现常态化立法需求、年度计划建议、草案意见征集、问卷调查及日常反馈等关键数据,有效沉淀工作资料,为人大常委会提供全面、直观的决策支持,助力立法工作精准高效开展。
平台构建直达基层的“立法雷达网”,支持各级人大常委会在立法各阶段通过链接、二维码等方式快速发布草案与规划,并实时接收、回复基层建议。系统可按全篇或条款精准分类、处理反馈,同时为各联系点提供PC与移动双端操作通道,支持其随时提交立法建议、按精细结构反馈意见、接收并下发问卷调查,实现民意征集与处理的全流程数字化管理。
平台为人大常委会与基层立法联系点提供日常工作协同支持。人大常委会可通过平台发布通知公告、掌握联系点履职动态、汇聚并分享优秀经验,支持对联系点上报的内容一键生成汇总报告;基层联系点则可及时上报各项工作进展。所有信息均在系统内归档留存,便于随时调阅与追溯。
为方便人大常委会与基层立法联系点开展线上交流沟通,搭建人大常委会与各联系点之间的专用互动通道,支持日常事务实时沟通,实现信息无缝对接和经验及时共享,增强立法协同效率。
平台实现对基层立法联系点的数字化统一管理,集中维护其名称、地址、联系人、队伍结构等基础信息,并动态更新。同时对联系点的履职情况进行多维度评估,包括意见提交、活动参与及报告质量等关键指标,为人大常委会提供全面、客观的数据支撑,提升管理的规范化与精准化水平。
平台依托北宝数据库资源,构建基层立法联系点学法找法平台,汇聚法律法规、法治讲堂、立法视频及理论文章等权威内容,助力工作人员快速精准查询法律依据、系统学习专业知识,有效提升立法建议质量与履职能力,为立法工作提供高效信息支撑。
目前我们已为全国人大常委会、甘肃省人大常委会、大连市人大常委会以及天津市人大常委会的某基层立法联系点建设基层立法联系点工作服务平台,探索数智技术赋能立法民意的新路径,让立法工作更接地气、更聚民智、更富效率,为全过程人民民主贡献科技力量!
北宝智慧人大立法解决方案通过七大核心产品体系的协同运作,构建了覆盖立法全流程的智能化支持体系。从数据库基础到智能工具支持核心业务工作,从意见征集、基层互动到文件管理、备案审查,该方案不仅实现了立法业务各环节的数字化重构,更通过AI技术的深度应用推动立法工作从经验驱动向数据驱动转型。十余年来,该方案已服务全国人大常委会、省级、市级、县级各级人大机关,累计支撑1000余部法规的制定、修订、审查、清理等工作。未来,北宝将持续优化技术能力,为新时代立法工作提供更智能、更精准、更高效的科技赋能,助力人大立法工作提质增效。
北宝智能立法辅助平台(通用版)为立法工作人员提供符合业务需求的智能辅助工具,为立法过程中的起草、合法性审查、公平竞争审查、立法草案意见汇总分析、新旧文本比对、标准格式自动生成、一键生成清样稿及草案阅读分析等工作提供智能辅助。该平台涵盖北宝智能起草辅助系统、智能审查系统、公平竞争审查系统、立法书面意见智能汇总系统、版本比对、一键清样、智慧阅读、格式生成八大系统。
北宝智能起草辅助系统用于起草法律、法规、规章、规范性文件、校内文件等文本。系统以“北宝”数据库为基础,运用人工智能、大数据分析等先进技术,实现了智能生成草案框架、智能生成草案初稿、智能匹配相关法律法规、一键生成资料汇编、在线调用资料起草文本等功能,解决起草承办人在立法资料收集、立法资料管理和起草法规时遇到的困难和问题。该系统是专业的智能起草辅助工具。
北宝智能审查系统主要用于合法性审查及备案审查业务工作中,可利用大模型能力对法规文本进行逐条解析,同步关联比对上位法,数分钟内即能够完成条文筛查工作,定位潜在的违宪、违法风险点,并自动生成包含审查风险点、理由和依据的相关内容。系统内置7大类22小类合法性审查风险要素,为审查人员提供有效的参考依据,是合法性审查的专业智能辅助工具。
北宝公平竞争智能辅助系统依据《公平竞争审查条例》 《公平竞争审查条例实施办法》 《公平竞争审查制度实施细则》 等规范的审查标准要求,构建了公平竞争审查规则库,系统内置4大类18小类共54项具体审查标准以及近400个审查规则。同时运用大模型的能力有机结合智能审查和规则审查,打造“规则筛查+智能研判”的双重审查引擎,通过这些规则快速筛选可能影响公平竞争的法规条文,并详细阐述审查标准、具体类型和分析理由,辅助审查人员高效开展公平竞争审查,为维护市场公平竞争、促进各类经营主体平等发展提供重要的技术保障。
北宝立法书面意见智能汇总系统通过融合图片识别与AI大模型能力,针对政府部门、专家学者及行业协会等各类主体反馈的书面意见,实现了意见函的内容提取,支持按全篇、章、节、条款精准解析分类和结构化汇总,并依托多维度可视化分析功能,直观呈现意见分布、热点聚焦。该系统不仅能显著提升意见汇总处理效率,更能有效释放专业立法人员的精力,使其得以聚焦于核心意见的分析、评估、论证及法条修改等关键工作,有力地提升立法工作的科学性与民主性,是推动立法工作迈向现代化、智能化转型的关键工具。
北宝智能立法版本比对系统采用深度学习、NLP等人工智能技术,根据导入的修改前文件和修改后文件,匹配相似计算异同,帮助用户以直观的形象展示出修改前后文件的异同,并可快速导出形成对照表及花脸稿,提高立法工作效率。
北宝一键清样系统用于辅助法规纯净稿自动生成,实现对花脸稿草案修改内容的智能识别。工作人员只需要上传法律法规的花脸稿草案,系统会自动识别用户标注的增删改情况,一键生成修改后的纯净版草案,减少重复性工作,提高工作效率。
北宝智慧阅读系统基于大语言模型能力,运用法宝AI,可针对法律法规等立法文本,实现立法草案条旨、立法框架、框架内容、草案说明的智能生成;也可根据草案内容生成修改建议;同时支持法律法规文本、公文材料等文本的多语言翻译;辅助用户对法律法规资料、公文材料等长篇幅文档进行主旨提炼总结、重点问题分析等,帮助用户快速掌握文本的主要内容。
北宝格式生成系统提供备案报告、法规文本、公告、法规修改决定、法规废止决定、批准决定、法规草案说明、修改情况汇报、审议结果报告、规章共十类模板,选择相应的模板后,按模板信息提示填写相关信息后,系统自动生成符合全国人大和国务院要求的格式文件。